







本発明は、画像形成装置ネットワークシステムに関し、特に連結動作手段を有し、複数の画像形成装置で印刷を分担できる画像形成連結システムに関する。 The present invention relates to an image forming apparatus network system, and more particularly, to an image forming connection system having a connecting operation unit and capable of sharing printing by a plurality of image forming apparatuses.
近年、複数台のデジタル複写機を接続し、読み込んだ画像データを連結システムに接続されている子機に送信して、指定された部数のコピー動作を親機及び子機の複写機で分担させることにより、コピー生産性おより利用効率の向上を図った連結コピーが知られている。さらにユーザーがよく使用する文字やマークを登録するユーザースタンプ機能も近年のデジタル複写機では標準的な機能となってきている。この連結コピーとユーザースタンプ機能を組み合わせた従来技術として、特開2002−223330公報には、子機となる複写機に親機となる複写機と同じユーザースタンプがない場合、子機にそれを転送して連結コピーをすることにより、同等の仕上がりを作成してミスコピーをなくすようにし、また印刷が終わればそのユーザースタンプ情報は削除する技術について開示されている。
しかしながら、特許文献1に開示された従来技術は、親機となっていた複写機が長期間使用中であったり、故障した時等、上記ユーザースタンプを用いたコピーを出力したい時には、もう一台の子機となっていた複写機で再度同じユーザースタンプを作成する必要があるといった煩わしさがあった。
本発明は、かかる課題に鑑み、読み取った原稿画像データとユーザースタンプ画像を独立に転送することにより、転送先の画像形成装置にてユーザースタンプの自動登録と原稿画像データとユーザースタンプデータを合成後、印刷して、親機と同じ出力を得る連結コピーを行う画像形成連結システムを提供することを目的とする。
また他の目的は、転送された画像形成装置でユーザースタンプを自動登録することにより、再び同じ出力をしたい時に、前回連結コピーで親機となっていた画像形成装置が長時間印刷中であったり故障中である時でも、再度ユーザースタンプを登録することなく、前回連結コピーで子機となっていた画像形成装置のみで印刷を可能とすることである。
また他の目的は、前回連結コピーで親機となった画像形成装置のIDとユーザースタンプのIDをユーザースタンプ画像と共に連結コピーで子機となった画像形成装置に登録しておくことにより、ユーザースタンプの連結コピーを子機として受け取った場合に、そのユーザースタンプを再び登録しないようにすることである。However, the prior art disclosed in Japanese Patent Laid-Open No. 2004-228561 is another set when the copy machine using the user stamp is desired to be output, such as when the copying machine that has been a master machine has been in use for a long time or has failed. There was annoyance that it was necessary to create the same user stamp again with the copier that was the child machine.
In view of such problems, the present invention transfers the scanned original image data and the user stamp image independently, and then automatically registers the user stamp and combines the original image data and the user stamp data in the transfer destination image forming apparatus. It is an object of the present invention to provide an image forming connection system that performs connection copying by printing and obtaining the same output as that of a parent device.
Another object is to automatically register the user stamp in the transferred image forming apparatus, and when the same output is desired again, the image forming apparatus that was the master unit in the previous linked copy may be printing for a long time. Even when there is a failure, it is possible to perform printing only with the image forming apparatus that was the slave unit in the previous linked copy without registering the user stamp again.
Another object is to register the ID of the image forming apparatus that became the parent machine in the previous linked copy and the ID of the user stamp in the image forming apparatus that became the child machine in the linked copy together with the user stamp image. When a linked copy of a stamp is received as a slave unit, the user stamp is not registered again.
本発明はかかる課題を解決するために、請求項1は、原稿画像を読み取る読み取り手段と、ユーザーが印刷時に合成するユーザースタンプを登録する登録手段と、登録したユーザースタンプと前記読み取り手段により読み取った画像を合成する合成手段と、該合成手段により合成した画像データを記憶する記憶手段と、記憶した画像を印刷する印刷手段と、他の装置と相互に画像を送受信する連結手段とを備えた複数の画像形成装置が電気的に接続されて構成され、前記複数の画像形成装置のうちの任意の一台が親機となり、前記読み取り手段により読み取った画像データを他の子機となる画像形成装置に転送し、前記親機と子機が分担して印刷を行う印刷分担手段を備えた画像形成連結システムにおいて、前記登録手段により登録したユーザースタンプと前記読み取り手段により読み取った画像は、前記親機から子機に対して合成せずに別々に転送されることを特徴とする。
本発明は、原稿を読み取る読み取り手段、ユーザースタンプを登録する登録手段、それらを合成する合成手段、画像データを記憶する記憶手段、印刷手段および連結手段とを備えた画像形成装置が、親機及び子機となって連結システムを構成している。このとき、親機から子機に転送する場合、ユーザースタンプと読み取り手段により読み取った画像を別々に子機に転送することにより、子機側でそれらを合成して印刷して親機と同じ出力を得ることができる。
かかる発明によれば、読み取った原稿画像データとユーザースタンプ画像を独立に転送することにより、転送先の画像形成装置にてユーザースタンプの自動登録と原稿画像データとユーザースタンプデータを合成後、印刷して、親機と同じ出力を得る連結コピーを行うことができる。In order to solve this problem, the present invention provides a reading unit that reads a document image, a registration unit that registers a user stamp to be combined by a user at the time of printing, a registered user stamp, and the reading unit. A plurality of units comprising: a combining unit that combines images; a storage unit that stores image data combined by the combining unit; a printing unit that prints the stored image; and a connecting unit that transmits and receives images to and from other apparatuses. The image forming apparatus is electrically connected, and any one of the plurality of image forming apparatuses serves as a master unit, and the image data read by the reading unit serves as another slave unit. In the image forming and linking system provided with the print sharing unit that performs printing by sharing the master unit and the slave unit, the user registered by the registration unit Image read by chromatography stamp and said reading means, characterized in that it is separately transferred without combining with respect to the base unit slave unit.
The present invention provides an image forming apparatus including a reading unit that reads a document, a registration unit that registers user stamps, a combining unit that combines them, a storage unit that stores image data, a printing unit, and a connecting unit. It is a slave unit and constitutes a connection system. At this time, when transferring from the master unit to the slave unit, the user stamp and the image read by the reading means are separately transferred to the slave unit, so that the slave unit can synthesize and print them and output the same as the master unit. Can be obtained.
According to this invention, by independently transferring the read document image data and the user stamp image, the automatic registration of the user stamp and the document image data and the user stamp data are combined and printed in the transfer destination image forming apparatus. Thus, it is possible to perform linked copying to obtain the same output as that of the parent device.
請求項2は、前記転送されたユーザースタンプは、前記合成手段により読み取った画像と合成され、前記印刷手段により印刷されると共に、前記子機となる画像形成装置に自動的に前記登録手段により登録されることを特徴とする。
画像データとユーザースタンプが独立して転送される子機側は、合成手段によりこれらを合成して印刷される。そしてこのユーザースタンプは登録手段により子機側に登録される。
かかる発明によれば、転送された画像形成装置でユーザースタンプを自動登録することにより、再び同じ出力をしたい時に、前回連結コピーで親機となっていた画像形成装置が長時間印刷中であったり、故障中である時でも、再度ユーザースタンプを登録することなく、前回連結コピーで子機となっていた画像形成装置のみで印刷を行うことができる。
請求項3は、前記子機となる画像形成装置に自動的に登録されたユーザースタンプには、スタンプ画像の他に転送元である親機となった画像形成装置のIDと前記ユーザースタンプのIDの情報を有し、該画像形成装置のIDと前記ユーザースタンプのIDも前記ユーザースタンプと同時に自動的に登録されることを特徴とする。
同じ親機から連結コピーを行うたびに、ユーザースタンプを何度も登録する煩わしさを防止するために、前回連結コピーで親機となった画像形成装置のIDとユーザースタンプのIDをユーザースタンプ画像と共に連結コピーで子機となった画像形成装置に登録しておく必要がある。これにより、同じユーザースタンプの場合、登録動作を省略することができる。
かかる発明によれば、前回連結コピーで親機となった画像形成装置のIDとユーザースタンプのIDをユーザースタンプ画像と共に連結コピーで子機となった画像形成装置に登録しておくことにより、ユーザースタンプの連結コピーを子機として受け取った場合に、そのユーザースタンプを再び、登録しないようにすることができる。According to a second aspect of the present invention, the transferred user stamp is combined with the image read by the combining unit, printed by the printing unit, and automatically registered by the registration unit in the image forming apparatus serving as the slave unit. It is characterized by being.
The slave unit to which the image data and the user stamp are independently transferred is combined and printed by the combining unit. This user stamp is registered on the slave unit side by the registration means.
According to this invention, by automatically registering the user stamp in the transferred image forming apparatus, when the same output is desired again, the image forming apparatus that was the master unit in the previous linked copy may be printing for a long time. Even when a failure occurs, printing can be performed only with the image forming apparatus that was a slave unit in the previous linked copy without registering the user stamp again.
According to a third aspect of the present invention, in addition to the stamp image, the user stamp automatically registered in the image forming apparatus serving as the slave unit includes the ID of the image forming apparatus serving as the transfer source and the ID of the user stamp. And the ID of the image forming apparatus and the ID of the user stamp are automatically registered simultaneously with the user stamp.
In order to prevent the trouble of registering a user stamp many times each time linked copying is performed from the same parent machine, the ID of the image forming apparatus that has become the parent machine in the previous linked copy and the user stamp ID are set as the user stamp image. At the same time, it is necessary to register it in the image forming apparatus which becomes a slave by linked copying. Thereby, in the case of the same user stamp, the registration operation can be omitted.
According to this invention, by registering the ID of the image forming apparatus that became the parent machine in the previous linked copy and the ID of the user stamp in the image forming apparatus that became the child machine in the linked copy together with the user stamp image, When a linked copy of a stamp is received as a slave unit, the user stamp can be prevented from being registered again.
請求項1の発明によれば、読み取った原稿画像データとユーザースタンプ画像を独立に転送することにより、転送先の画像形成装置にてユーザースタンプの自動登録と原稿画像データとユーザースタンプデータを合成後、印刷して、親機と同じ出力を得る連結コピーを行うことができる。
また請求項2では、転送された画像形成装置でユーザースタンプを自動登録することにより、再び同じ出力をしたい時に、前回連結コピーで親機となっていた画像形成装置が長時間印刷中であったり、故障中である時でも、再度ユーザースタンプを登録することなく、前回連結コピーで子機となっていた画像形成装置のみで印刷を行うことができる。
また請求項3では、前回連結コピーで親機となった画像形成装置のIDとユーザースタンプのIDをユーザースタンプ画像と共に連結コピーで子機となった画像形成装置に登録しておくことにより、ユーザースタンプの連結コピーを子機として受け取った場合に、そのユーザースタンプを再び、登録しないようにすることができる。According to the first aspect of the present invention, the read original image data and the user stamp image are independently transferred, and after the automatic registration of the user stamp and the original image data and the user stamp data are combined in the transfer destination image forming apparatus. , It is possible to perform linked copying by printing and obtaining the same output as the master unit.
According to a second aspect of the present invention, when the user stamp is automatically registered in the transferred image forming apparatus and the same output is desired again, the image forming apparatus which has become the master unit in the previous linked copy may be printing for a long time. Even when a failure occurs, printing can be performed only with the image forming apparatus that was the slave unit in the previous linked copy without registering the user stamp again.
According to the third aspect of the present invention, by registering the ID of the image forming apparatus that has become the parent machine in the previous linked copy and the ID of the user stamp in the image forming apparatus that has become the child machine in the linked copy together with the user stamp image, When a linked copy of a stamp is received as a slave unit, the user stamp can be prevented from being registered again.
以下、本発明を図に示した実施形態を用いて詳細に説明する。但し、この実施形態に記載される構成要素、種類、組み合わせ、形状、その相対配置などは特定的な記載がない限り、この発明の範囲をそれのみに限定する主旨ではなく単なる説明例に過ぎない。
図1は本発明にかかる画像形成装置の構成図である。自動原稿送り装置(以下、ADFと記す)1の原稿台2に原稿の画像面を上にして置かれた原稿束は、後述する操作部30上のスタートキー34が押下されると、一番上の原稿から給送ローラ3、給送ベルト4によってコンタクトガラス6上の所定の位置に給送される。読み取りユニット50(読取手段)によってコンタクトガラス6上の原稿の画像データを読み取り後、読み取りが終了した原稿は、給送ベルト4及び排送ローラ5によって排出される。さらに、原稿セット検知7にて原稿台2に次の原稿が有ることを検知した場合、前原稿と同様にコンタクトガラス6上に給送される。給送ローラ3、給送ベルト4、排送ローラ5は図示しないモータによって駆動される。
また第1トレイ8、第2トレイ9、第3トレイ10に積載された転写紙は、各々第1給紙装置11、第2給紙装置12、第3給紙装置13によって給紙され、縦搬送ユニット14によって感光体15に当接する位置まで搬送される。読み取りユニット50にて読み込まれた画像データは、書き込みユニット57からのレーザによって感光体15に潜像が形成され、現像ユニット27を通過することによってトナー像が形成される。そして、転写紙は感光体15の回転と等速で搬送ベルト16によって搬送されながら、感光体15上のトナー像が転写される。その後、定着ユニット17にて画像を定着させ、排紙ユニット18によって後処理装置のフィニシャ100に排出される。感光体15、搬送ベルト16、定着ユニット17、排紙ユニット18等は印刷手段を構成している。
後処理装置のフィニシャ100は、通常排紙ローラ102方向と、ステープル処理部方向へに導くことができる。切り替え板101を上に切り替えることにより、搬送ローラ103を経由して通常排紙トレイ104側に排紙することができる。また、切り替え板101を下方向に切り替えることで、搬送ローラ105、107を経由して、ステープル台108に搬送することができる。
ステープル台108に積載された転写紙は、一枚排紙されるごとに紙揃え用のジョガー109によって紙端面が揃えられ、一部のコピー完了と共にステープラ106によって綴じられる。ステープラ106で綴じられた転写紙群は自重によって、ステープル完了排紙トレイ110に収納される。Hereinafter, the present invention will be described in detail with reference to embodiments shown in the drawings. However, the components, types, combinations, shapes, relative arrangements, and the like described in this embodiment are merely illustrative examples and not intended to limit the scope of the present invention only unless otherwise specified. .
FIG. 1 is a configuration diagram of an image forming apparatus according to the present invention. A bundle of documents placed on a document table 2 of an automatic document feeder (hereinafter referred to as ADF) 1 with the image side of the document facing upward is most marked when a
The transfer sheets stacked on the
The
Each time the transfer sheets loaded on the staple table 108 are discharged, the end faces of the sheets are aligned by a
一方、通常の排紙トレイ104は前後に移動可能な排紙トレイである。前後に移動可能な排紙トレイ部104は原稿毎、あるいは画像メモリによってソーティングされたコピー部毎に前後に移動し、簡易的に排出されてくるコピー紙を仕分けるものである。
また転写紙の両面に画像を作像する場合は、各給紙トレイ8〜10から給紙され作像された転写紙を排紙トレイ104側に導かないで、経路切り替えのための分岐爪112を上側にセットする事で、一旦両面給紙ユニット111にストックする。
その後、両面給紙ユニット111にストックされた転写紙は再び感光体15に作像されたトナー画像を転写するために、両面給紙ユニット111から再給紙され、経路切り替えのための分岐爪112を下側にセットし、排紙トレイ104に導く。この様に転写紙の両面に画像を作成する場合に両面給紙ユニット111が使用される。
感光体15、搬送ベルト16、定着ユニット17、排紙ユニット18、現像ユニット27は後述するメインモータ25によって駆動され、各給紙装置11〜13はメインモータ25の駆動を各々給紙クラッチ22〜24によって伝達駆動される。縦搬送ユニット14はメインモータ25の駆動を中間クラッチ21によって伝達駆動される(図4参照)。On the other hand, the normal
Further, when forming an image on both sides of the transfer paper, the transfer paper fed from each of the
Thereafter, the transfer paper stocked in the double-sided
The
次に図1を用いて、本発明における画像読み取り手段、および画像を記録面上に潜像形成するまでの動作を説明する。潜像とは感光体面上に画像を光情報に変換して照射することにより生じる電位分布である。
読み取りユニット50は、原稿を載置するコンタクトガラス6と光学走査系で構成されており、光学走査系には、露光ランプ51、第1ミラー52、レンズ53、CCDイメージセンサ54等々で構成されている。露光ランプ51及び第1ミラー52は図示しない第1キャリッジ上に固定され、第2ミラー55及び第3ミラー56は図示しない第2キャリッジ上に固定されている。原稿像を読み取るときには、光路長が変わらないように、第1キャリッジ第2キャリッジとが2対1の相対速度で機械的に走査される。この光学走査系は、図示しないスキャナ駆動モータにて駆動される。原稿画像は、CCDイメージセンサ54によって読み取られ、電気信号に変換されて処理される。レンズ53及びCCDイメージセンサ54を図1において左右方向に移動させることにより、画像倍率が変わる。すなわち、指定された倍率に対応してレンズ53及びCCDイメージセンサ54の左右方向に位置が設定される。
また書き込みユニット57はレーザ出力ユニット58、結像レンズ59、ミラー60で構成され、レーザ出力ユニット58の内部には、レーザ光源であるレーザダイオード及びモータによって高速で定速回転する回転多面鏡(ポリゴンミラー)が備わっている。レーザ出力ユニット58より照射されるレーザ光は、定速回転するポリゴンミラーで偏光され、結像レンズ59を通り、ミラー60で折り返され、感光体15面上に集光結像する。
偏光されたレーザ光は感光体が回転する方向と直行する方向(主走査方向)に露光走査され、後述する画像処理部のセレクタ64より出力された画像信号のライン単位の記録を行う。感光体の回転速度と記録密度に対応した所定の周期で主走査を繰り返すことによって、感光体面上に画像(静電潜像)が形成される。
上述のように、書き込みユニット57から出力されるレーザ光が、画像作像系の感光体15に照射される。図示しないが感光体15の一端近傍のレーザビームを照射される位置に、主走査同期信号を発生するビームセンサが配置されている。この主走査同期信号をもとに主走査方向の画像記録開始タイミングの制御、および後述する画像信号の入出力を行うための制御信号の生成を行う。Next, with reference to FIG. 1, the image reading means in the present invention and the operation until the latent image is formed on the recording surface will be described. A latent image is a potential distribution generated by converting an image into light information and irradiating it on the surface of the photoreceptor.
The
The writing unit 57 includes a
The polarized laser light is exposed and scanned in the direction (main scanning direction) perpendicular to the direction in which the photosensitive member rotates, and the line-by-line recording of the image signal output from the
As described above, the laser beam output from the writing unit 57 is applied to the
図2は操作部30を示した図である。操作部30には、液晶タッチパネル31、テンキー32、クリア/ストップキー(C/S)33、プリントキー34、予熱キー35、リセットキー36、ステータス表示キー38、初期設定キー39があり、液晶タッチパネル31には、後述するモード設定のためのキーや画像形成装置の状態を示すメッセージなどが表示される。
図3は操作部30の液晶タッチパネル31の表示一例を示した図である。オペレータが液晶タッチパネル31に表示されたキーにタッチすることで、選択された機能を示すキーが黒く反転する。また、機能の詳細を指定しなければならない場合(例えば変倍であれは変倍値等)は、キーにタッチすることで、詳細機能の設定画面が表示される。このように、液晶タッチパネルは、ドット表示器を使用しているため、その時の最適な表示をグラフィカルに行うことが可能である。
図3において中央部分は、「コピーできます」、「お待ちください」等のメッセージを表示するメッセージエリアであり、このメッセージエリア内の右にはデジタル複写機のネットワークを介して多量のプリント動作を複数に分けてプリントアウトする連結コピーキー40、システムステータスキー41が配置されている。またメッセージエリアの下は用紙選択キー、給紙トレイ数に対応した給紙トレイ状態を示し、手動で給紙段を設定するためのキーが給紙段分表示されている。また、倍率設定のためのキー(等倍、用紙指定変倍、拡大/縮小倍率をセットする変倍等)、両面モードを設定する両面キー、とじ代モード等を設定する編集キー、表紙/合紙モードを設定する表紙/合紙キー等が配置されている。
メッセージエリアの右はセットした枚数を表示するコピー枚数表示部、コピーを一部ずつページ順にそろえる処理を指定するソートキー、コピーをページ毎に仕分けする処理を指定するスタックキー、ソート処理されたものを一部ずつ綴じる処理を指定するステープルキーが配置されている。さらに、メッセージエリアの左には原稿種類、濃度、特殊原稿送りキーがもうけられている。FIG. 2 is a diagram showing the
FIG. 3 is a view showing an example of display on the liquid
In FIG. 3, the central portion is a message area for displaying messages such as “Ready to copy” and “Please wait”. A large number of print operations are performed on the right side of the message area via the network of the digital copier. A linked copy key 40 and a system status key 41 that are printed out separately are arranged. Below the message area, a paper selection key, a paper feed tray state corresponding to the number of paper feed trays, and keys for manually setting the paper feed stages are displayed for the paper feed stages. Also, keys for setting magnification (same size, paper specified scaling, scaling for setting enlargement / reduction ratio, etc.), duplex keys for setting duplex mode, editing keys for setting binding margin mode, etc. A cover / interleaf key and the like for setting the paper mode are arranged.
On the right side of the message area is a copy number display area that displays the set number of copies, a sort key that specifies the processing to arrange copies in order of pages, a stack key that specifies processing to sort copies by page, and a sort key A staple key for designating a partial binding process is arranged. Further, a document type, density, and special document feed key are provided on the left of the message area.
図4はメインコントローラ20を中心とした制御装置400のブロック構成図である。メインコントローラ20は、主に、画像形成装置全体を制御する。メインコントローラ20には、操作部30と、画像処理ユニット(IPU)49と、原稿自動送り装置(ADF)1等の分散制御装置と、連結I/F48とが接続されている。また、メインコントローラ20には、紙搬送等に必要なメインモータ25と、各種クラッチ21〜24とが接続されている。
また操作部30は、オペレータに対する表示を行う液晶ディスプレイ31と、オペレータからの機能設定の入力制御を行うキー入力32〜35とが接続されており、図示を省略したスキャナで読み取られた原稿画像に個人情報データを付加することができる。尚、連結手段とは液晶ディスプレイ31に設けられた連結コピーキー、メインコントローラ20、連結I/Fにより構成する。画像IPU49は、図示しないスキャナの制御、またスキャナで読み取られた原稿画像を図示しない画像メモリに書き込む制御、あるいは画像メモリからの作像処理等の制御を行う。
連結I/F48は、画像形成装置に接続された複数の画像形成装置の構成、機能情報および動作制御に関する情報の送受信を行う。メインコントローラ20は、連結I/F48を介して接続された他の画像形成装置の情報を取得し、動作を設定することにより連結動作の制御を行う。また、接続された他の画像形成装置からの要求を獲得し、自機の動作の制御を行う。各分散制御装置とメインコントローラ20とは、必要に応じて機械の状態あるいは動作司令のやりとりを行っている。
液晶ディスプレイ31には、接続された他の画像形成装置との情報の送受信を行うか否かを設定するための連結コピーキー40が表示され、連結コピーキー40をタッチすることにより、接続されている複数の画像処理装置を用いた連結動作の設定が選択され、自機が連結動作の親機として、また接続された自機以外の画像処理装置を子機として印刷動作の要求を行う。FIG. 4 is a block diagram of the
The
The connection I / F 48 transmits / receives information regarding the configuration, function information, and operation control of a plurality of image forming apparatuses connected to the image forming apparatus. The
The
図5は本発明の画像処理部(画像読み取り部と画像書き込み部)の構成図である。露光ランプ51から照射された光の反射は、CCDイメージセンサ54で光電変換され、A/Dコンバータ61でデジタル信号に変換される。デジタル信号に変換された画像信号は、シェーディング補正部62で処理された後、MTF・γ補正部63で処理される。変倍処理部72は、MTF・γ処理部63によりMTF・γ補正処理された画像信号を変倍率に合わせて拡大/縮小し、セレクタ64に送出する。
セレクタ64は、変倍処理部72で変倍処理された画像信号を書き込みγ補正ユニット71またはメモリコントローラ65に出力するための切り替えが行われる。書き込みγ補正ユニット71は、入力された信号を作像条件に合わせて書き込みγ補正し、γ補正後の画像信号を書き込みユニット57に送出する。
セレクタ64とメモリコントローラ65との間は、双方向に画像信号を入出力可能な構成となっている。また、メモリコントローラ65は、画像メモリ66と、CPU68と、ROM69と、RAM70と、連結I/F48と、I/Oポート67とに接続されている。CPU68は、メモリコントローラ65等の各部への設定、読み取り部50および書き込みユニット57の制御を行う。また、CPU68は、メモリコントローラ65を介して、画像メモリ66(画像蓄積手段)へのデータの書き込みあるいは読み出しを行う。ROM69およびRAM70は、CPU68で実行される制御プログラムやデータが格納されている。
連結I/F48は、画像データの送受信のためメモリコントローラ65のデータバスに接続され、データの入出力が可能な構成になっている。画像データは、画像処理装置間のデータ転送速度に応じて、画像メモリ66を介して転送される。すなわち、画像出力時には、メモリコントローラ65から画像メモリ66に画像データを格納した後、画像処理装置間のデータ転送速度に応じて順次画像メモリ66からデータを読み出して、連結I/F48にデータを転送する。また、画像出力時は、連結I/F48より転送される画像データを画像メモリ66に格納した後、画像メモリ66からメモリコントローラ65を介して画像処理装置内部で画像データの処理を行う。これらの構成により、画像処理装置の機能の制約を受けることなく連結動作の実現が可能となる。FIG. 5 is a configuration diagram of the image processing unit (image reading unit and image writing unit) of the present invention. Reflection of light emitted from the exposure lamp 51 is photoelectrically converted by the
The
Between the
The connection I / F 48 is connected to a data bus of the
メモリコントローラ65へ送出された画像信号は、メモリコントローラ65内にある図示しない画像圧縮装置で圧縮された後、画像データとして画像メモリ66に送られる。ここで画像圧縮する理由は、最大画像サイズ分の256階調のデータをそのまま画像メモリ66に書き込むことも可能であるが、1枚の原稿画像で画像メモリを大量に使用する。従って、画像圧縮を行うことで限られた画像メモリを有効に利用することができる。また、一度に多くの原稿画像データを記憶することができるため、ソート機能として貯えられた原稿画像イメージデータをページ順に出力することができる。この場合、画像を出力する際に画像メモリ66のデータをメモリコントローラ65内の図示しない伸長装置で順次伸長しながら出力を行う。このような機能は一般に「電子ソート」と呼ばれている。
また、画像メモリ66の機能を利用し、複数枚の原稿画像を画像メモリ66の転写紙1枚分のエリアを分割したエリアに順次読み込むことも可能となる。例えば、4枚の原稿画像を画像メモリ66の転写紙1枚分の4等分されたエリアに順次書き込むことで、4枚の原稿が1枚の転写紙イメージに合成され集約されたコピー出力を得ることが可能となる。このような機能は、一般に「集約コピー」と呼ばれている。
画像メモリ66の画像は、CPU68からアクセス可能な構成になっている。このため、画像メモリの内容を加工することが可能であり、例えば、画像の間引き処理あるいは画像の切り出し処理を行うことができる。画像メモリ66の内容の加工は、メモリコントローラ65のレジスタにデータを書き込むことで画像メモリの処理を行うことができる。加工された画像は、再度画像メモリ66に保持される。
また、画像メモリ66の内容をCPU68が読み出し、I/Oポート67を経て、画像データとして操作部30に転送することが可能な構成になっている。一般に、操作部30の画面表示解像度が低いため、画像メモリ66の原画像は画像間引き処理が行われ操作部30に送られる。
画像メモリ66は、RAMやハードディスク等、種々のものを用いることができるが、多くの画像データを格納するため、ハードディスクが使用される。ハードディスクを使用することにより、外部電源が不用で永久的に画像を保持できる特徴がある。複数の定型の原稿(フォーマット原稿)をスキャナで読み込み保持するためには、このハードディスクが使用されるのが一般的である。また、画像メモリ66としてRAM等を使用した場合には、画像メモリ66の内容を退避させ、保存するためのHDD73(画像蓄積手段)を備えてもよい。The image signal sent to the
In addition, by using the function of the
The image in the
In addition, the contents of the
As the
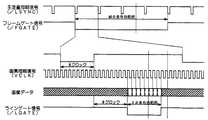
図6はセレクタ64における1ページ分の画像信号について説明するタイミングチャートである。/FGATEは、1ページの画像データの副走査方向の有効期間を表している。/LSYNCは、1ライン毎の主走査同期信号であり、この信号が立ち上がった後の所定クロックで、画像信号が有効となる。主走査方向の画像信号が有効であることを示す信号が、/LGATEである。これらの信号は、画素クロックVCLKに同期しており、VCLKの1周期に対し1画素のデータが送られてくる。画像処理部(IPU)49は、画像入力、出力それぞれに対して別個の/FGATE、/LSYNC、/LGATE、VCLKの発生機構を有しており、様々な画像入出力の組み合わせが実現可能になる。
また、作業分担するために他のデジタル複写機と画像データやコマンドの送受信を行う必要があるが、これは、この実施例では画像データの送受信用にIEEE1394の連結インタフェースを、コマンドの送受信用にシリアル通信ラインを用いている。図5のメモリコントローラ65が連結I/F48を介してそれを実現している。FIG. 6 is a timing chart for explaining an image signal for one page in the
In order to share the work, it is necessary to transmit / receive image data and commands to / from another digital copying machine. In this embodiment, the IEEE 1394 connection interface is used for transmitting / receiving image data. A serial communication line is used. The
図7は本発明の画像形成装置内のソフトウェア制御モジュール構成と、画像転送、印刷制御について説明する図である。図7(a)はソフトウェア制御モジュール構成を示し、図7(b)は画像形成装置の親機と子機がIEEE1394インターフェースを介して接続されている図である。なお、親機及び子機共に略同一の構成であるが、子機は後述するアプリケーション層に子機共通のアプリケーション126を備えている。
アプリケーション層120a、120bで設定されたジョブ情報は、スタートキーなどをトリガーにコントロールサービス層122a、122bに受け渡される。コントロールサービス層122a、122bは、アプリケーション層120a、120bからのジョブ情報を解釈し、ハンドラ層124a、124bを動作させるためのプロセス情報をハンドラマネージャ130に要求する。ハンドラマネージャ130は、プロセス情報に従って個々のハンドラ131〜133を動作させる。ハンドラ層124a、124bには、読み取りユニットを制御するスキャナハンドラ131a、131b、画像メモリへの画像データの入出力を制御する画像メモリハンドラ132a、132b、書き込みユニットと用紙搬送、後処理周辺機を制御するプロッタハンドラ133a、133bが有り、これらのソフトウェアモジュールが連携して、読み取りから画像メモリへの蓄積と画像形成の処理が行われる。FIG. 7 is a diagram for explaining the software control module configuration, image transfer, and print control in the image forming apparatus of the present invention. FIG. 7A shows the configuration of the software control module, and FIG. 7B is a diagram in which the master unit and the slave unit of the image forming apparatus are connected via an IEEE 1394 interface. Note that although the parent device and the child device have substantially the same configuration, the child device includes an
The job information set in the application layers 120a and 120b is transferred to the control service layers 122a and 122b using a start key or the like as a trigger. The control service layers 122a and 122b interpret job information from the application layers 120a and 120b, and request the
さらに本画像形成装置のコントロールサービス層122a、122bには、他の画像形成装置と連結するための、連結I/Fドライバ135a、135bを備え、この連結I/Fドライバ135a、135bを介して画像データとコマンド情報の受け渡しが可能になっている。単体コピージョブでは、画像の読み取りと蓄積、蓄積画像の印刷という手順で行われるが、連結コピージョブでは、前記手順に加え以下の制御が加わる。
親機側で発生した連結コピージョブは、親機のコントロールサービス122a内でジョブ情報が解釈された後、スキャナで読みとった画像を画像メモリに蓄積するプロセスと、その画像を子機の画像メモリに転送するプロセスに分けてそれぞれ実行される。必要な画像の転送が完了すると、子機のコントロールサービス122bは、親機のコントロールサービス122aから受け取った情報に従って、予め転送されている画像データを参照する印刷プロセスを生成し、子機のハンドラマネージャ124bに印刷を要求する。そして子機のコントロールサービス122bは、親機に対して自機で処理した印刷ジョブを親機に逐次通知する。この情報に従って親機のコントロールサービス122aは、自機の印刷ジョブと子機側の印刷ジョブの経過を監視し、必要分の印刷を行う。Further, the control service layers 122a and 122b of the image forming apparatus are provided with connection I /
The linked copy job generated on the master side is a process of storing the image read by the scanner in the image memory after the job information is interpreted in the control service 122a of the master unit, and the image is stored in the image memory of the slave unit. Each process is executed separately. When the transfer of necessary images is completed, the control service 122b of the slave unit generates a printing process that refers to the image data transferred in advance according to the information received from the control service 122a of the master unit, and the handler manager of the slave unit Request printing to 124b. Then, the control service 122b of the slave unit sequentially notifies the master unit of print jobs processed by the slave unit to the master unit. In accordance with this information, the control service 122a of the parent device monitors the progress of the print job of the own device and the print job of the child device, and performs the necessary printing.
図8は本発明の画像形成連結システムの親機と子機の動作フローチャートである。図8(a)は親機の動作フローチャートであり、図8(b)は子機の動作フローチャートである。本説明では2台の画像形成装置がIEEE1394インターフェースを介して接続状態にあり親機で原稿を読み取り、読み取った画像を上記インターフェースを使って子機に転送して、親機及び子機で印刷を分担する。
まず、図8(a)を参照して親機の連結動作の流れを説明する。先ず、図3の連結コピーキーが押下されることにより上記インターフェースにより接続されている画像形成装置が存在するかどうかをチェックし、存在する場合には連結コピーキーが白黒反転され、親機以外の画像形成装置と接続できたこととなる。また同時に図2のプリントキーがグリーンとなりコピースタート可能な状態となる(ステップ1)。次に原稿を読み込むため圧板またはADFに原稿が存在するかどうかチェックする(ステップ2)。原稿が存在しない場合には原稿サイズが分かりませんのメッセージを図3のメッセージエリアに表示する。原稿が存在している場合にはステップ3に進む。原稿があることが判明したことにより、ユーザースタンプ設定があるかどうかの判定を行い(ステップ3)、ユーザースタンプ設定がある場合には、操作部にて指定されたユーザースタンプ番号と同じスタンプ画像データを画像メモリから読み出し子機側へ転送し、また画像データそのものを転送するのと同時に、画像形成装置で個々で固有なID(=以下マシンIDと呼ぶ)とその画像形成装置においてユーザースタンプ個々で固有なID(=以下ユーザースタンプシリアルIDと呼ぶ)も子機側に転送する(ステップ4)。転送後、原稿台にあった原稿を給送ローラ、給送ベルトによりコンタクトガラス上に送り読み取りユニットによって原稿を読み込む(ステップ5)。原稿読み取り実行が終了すると、親機から子機へ読み取った原稿画像データを転送する(ステップ6)。一方、ステップ3にてユーザースタンプ設定がないと判定された場合にはステップ4のユーザースタンプデータ、マシンID、ユーザースタンプシリアルIDの転送は行わず、ステップ5、6の動作を同様に行う。画像データ転送が完了するとステップ7に進み、ユーザースタンプ画像と原稿画像を合成して印刷するべき画像を生成する(ステップ7)。合成画像生成後、原稿がエンドかどうかの判定を行う(ステップ8)。原稿がDF上または圧板上にまだ存在している場合には、再度ステップ5の読み取り動作を実行する。逆に原稿がまだDF上または圧板上に存在している場合には、子機側の印刷動作開始のために、全ての原稿が読み終わったことを通知する(ステップ9)。そして、読み込んだ画像全てが画像転送完了するまで待ち(ステップ10)、画像転送完了となると画像転送終了通知を子機へ転送し(ステップ11)、ステップ12以下の印刷動作に移行する。FIG. 8 is an operation flowchart of the master unit and the slave unit of the image forming connection system of the present invention. FIG. 8A is an operation flowchart of the parent device, and FIG. 8B is an operation flowchart of the child device. In this description, the two image forming apparatuses are connected via the IEEE1394 interface, the original is read by the master unit, the read image is transferred to the slave unit using the interface, and printing is performed by the master unit and the slave unit. to share the load.
First, the flow of the connecting operation of the master unit will be described with reference to FIG. First, when the linked copy key in FIG. 3 is pressed, it is checked whether there is an image forming apparatus connected by the interface. If there is, the linked copy key is reversed in black and white, and other than the master unit. This means that the image forming apparatus can be connected. At the same time, the print key shown in FIG. 2 becomes green and the copy can be started (step 1). Next, in order to read the original, it is checked whether the original exists on the pressure plate or the ADF (step 2). If there is no document, a message that the document size is unknown is displayed in the message area of FIG. If the document exists, the process proceeds to step 3. When it is determined that there is a document, it is determined whether there is a user stamp setting (step 3). If there is a user stamp setting, the same stamp image data as the user stamp number specified in the operation unit Is read from the image memory and transferred to the slave unit, and at the same time, the image data itself is transferred, and at the same time, an individual ID (= hereinafter referred to as machine ID) in the image forming apparatus and a user stamp in the image forming apparatus A unique ID (= hereinafter referred to as user stamp serial ID) is also transferred to the handset (step 4). After the transfer, the document on the document table is fed onto the contact glass by the feeding roller and feeding belt, and the document is read by the reading unit (step 5). When the document reading execution is completed, the read document image data is transferred from the master unit to the slave unit (step 6). On the other hand, if it is determined in
次に印刷関連のフローについて説明する。ソート時印刷処理ではその部の印刷を親機にて行ってもよいか、スタック時印刷処理ではその画像を親機にて行ってもよいかの判定を行う(ステップ12)。その部を親機にて分担する場合には実際に印刷を実行する(ステップ13)。そして、ソート時には原稿分の印刷が1部完了した時点で、スタック時にはその画像が印刷完了した時点で、印刷結果成功を登録しておく(ステップ14)。また、ステップ12にて親機にて印刷分担するものがないと判定された場合には、親機及び子機に割り当てた印刷が完了しているかどうかの判定を行い(ステップ15)、完了している場合にはHDDに退避しているか画像メモリ上にある画像データを削除する(ステップ16)。これで親機連結ジョブはエンドとなる(ステップ17)。 Next, a flow related to printing will be described. In the sort printing process, it is determined whether the copy can be performed by the parent machine or in the stack printing process, the image can be printed by the parent machine (step 12). When the part is shared by the master unit, printing is actually executed (step 13). Then, when the printing of one copy of the original is completed at the time of sorting and when the printing of the image is completed at the time of stacking, a successful printing result is registered (step 14). If it is determined in step 12 that there is nothing to be shared by the master unit, it is determined whether printing assigned to the master unit and the slave unit is completed (step 15). If so, the image data saved in the HDD or in the image memory is deleted (step 16). Thus, the master unit connection job is ended (step 17).
次に子機の連結動作の流れについて図8(b)を参照して説明する。
子機では親機でプリントキーが押下されステップ1にて連結ジョブがスタートすると親機から子機へ連結ジョブスタート要求がされ子機側の連結ジョブがスタートし(ステップ18)、ユーザースタンプ設定があるかどうかのチェックを行い(ステップ19)、ユーザースタンプ設定がある場合には、ユーザースタンプ情報の要求を行う(ステップ20)。次にユーザースタンプ情報応答を待つ(ステップ21)。ステップ4にて送信した情報が子機側に来ると、応答を受けたユーザースタンプ情報の中のマシンIDとユーザースタンプシリアルIDが子機側で持っているマシンIDとユーザースタンプシリアルIDと一致しているかの判定を行い(ステップ22)、一致するものが子機側になけば、自動的に新規にユーザースタンプ画像を登録する(ステップ23)。ここで、スタンプそのものの画像を登録するのと同時に、応答を受けたユーザースタンプ情報の中のマシンIDとユーザースタンプシリアルIDも登録しておく。この情報は上記説明のように、同じユーザースタンプを新規に登録しないようにすると同時に、操作部37からも表示できるようにする。ステップ22にて、同じユーザースタンプシリアルIDとマシンIDが存在する場合には、新たにスタンプ情報は登録せずにステップ24に進む。また、ステップ19でユーザースタンプ設定がない場合にもユーザースタンプ処理(ステップ19〜ステップ23)はスキップしてステップ24に進む。ステップ24では1ページ目の画像情報を要求(ステップ24)し、1ページ目の画像情報応答を待ち(ステップ25)、画像情報を受信していればその画像が最終ページかどうか判定する(ステップ27)。ステップ25で待っているページ情報とはステップ6にて送信されてものである。ステップ27の画像情報に情報なしのフラグがセットされていれば前ページで最終ページと判定し(ステップ27)、ステップ28へ進む。逆に最終ページと判定されなかった場合にはNページ目の画像情報を保存し、Nをカウントアップして(ステップ26)ステップ24へ戻って、次のページの画像情報を要求する。次にステップ28では実際の画像が転送されたかどうかの判定をするために、親機からの全画像転送終了を待つ(ステップ28)、これは本フローチャートのステップ10にあたる。ここで親機から全画像転送終了を受信すると、その部の印刷を子機にて行ってもよいかの問い合わせを親機に送信し(ステップ29)、その返信がOKならば実際に印刷を実行する(ステップ30)。そしてソートモードであれば、最終ページまでの印刷が1部完了かスタックモードではあればその画像が印刷完了すると印刷結果成功を親機に送信する(ステップ31)。この結果を親機ステップ15にて子機に割り当てた印刷が完了したどうかの判定に使用される。
また、ステップ29でその返信がNGならば、子機に割り当てられた印刷が完了しているかどうかの判定を行う(ステップ32)。ここで子機にて分担する印刷全てが完了していれば、親機の印刷実行状態に関わらず、子機のHDDに退避している画像または画像メモリ上の画像を削除する(ステップ33)。ソートモード時は削除する画像は1ページ目から最終ページまでの画像を一度に削除することになり、スタック時は印刷完了した画像のみを削除することになる。これで子機連結ジョブエンドとなる(ステップ34)。Next, the flow of the slave unit connecting operation will be described with reference to FIG.
In the slave unit, when the print key is pressed in the master unit and the linked job starts in
If the reply is NG in step 29, it is determined whether or not the printing assigned to the slave unit has been completed (step 32). If all printing shared by the slave unit is completed, the image saved in the HDD of the slave unit or the image on the image memory is deleted regardless of the printing execution state of the master unit (step 33). . In the sort mode, images from the first page to the last page are deleted at once, and only images that have been printed are deleted in the stack mode. This is the slave unit connection job end (step 34).
120a、120b アプリケーション層、122a、122b コントロールサービス層、124a、124b ハンドラ層、130 ハンドラマネージャ、131a、131b スキャナハンドラ、132a、132b 画像メモリハンドラ、133a、133b プロッタハンドラ
120a, 120b Application layer, 122a, 122b Control service layer, 124a, 124b Handler layer, 130 Handler manager, 131a, 131b Scanner handler, 132a, 132b Image memory handler, 133a, 133b Plotter handler
| Application Number | Priority Date | Filing Date | Title |
|---|---|---|---|
| JP2003304982AJP2005079678A (en) | 2003-08-28 | 2003-08-28 | Image forming connection system |
| Application Number | Priority Date | Filing Date | Title |
|---|---|---|---|
| JP2003304982AJP2005079678A (en) | 2003-08-28 | 2003-08-28 | Image forming connection system |
| Publication Number | Publication Date |
|---|---|
| JP2005079678Atrue JP2005079678A (en) | 2005-03-24 |
| Application Number | Title | Priority Date | Filing Date |
|---|---|---|---|
| JP2003304982APendingJP2005079678A (en) | 2003-08-28 | 2003-08-28 | Image forming connection system |
| Country | Link |
|---|---|
| JP (1) | JP2005079678A (en) |
| Publication number | Priority date | Publication date | Assignee | Title |
|---|---|---|---|---|
| JP2008135836A (en)* | 2006-11-27 | 2008-06-12 | Canon Inc | Image forming system, image forming apparatus, control method, and program |
| JP2012070343A (en)* | 2010-09-27 | 2012-04-05 | Sharp Corp | Printing system, printer driver, image formation device, and printing method |
| Publication number | Priority date | Publication date | Assignee | Title |
|---|---|---|---|---|
| JP2008135836A (en)* | 2006-11-27 | 2008-06-12 | Canon Inc | Image forming system, image forming apparatus, control method, and program |
| JP2012070343A (en)* | 2010-09-27 | 2012-04-05 | Sharp Corp | Printing system, printer driver, image formation device, and printing method |
| US8873091B2 (en) | 2010-09-27 | 2014-10-28 | Sharp Kabushiki Kaisha | Printing system, computer, image forming apparatus and printing method |
| Publication | Publication Date | Title |
|---|---|---|
| US8630002B2 (en) | Image forming apparatus, method of copying a document, and computer product | |
| JP2006184940A (en) | Image forming apparatus, software upgrade control method and program, and computer-readable information recording medium on which the same is recorded | |
| JP3938844B2 (en) | Image forming system | |
| JP2005079678A (en) | Image forming connection system | |
| JP4113818B2 (en) | Image forming connection system | |
| JP4039954B2 (en) | Image forming system | |
| JP4121020B2 (en) | Image forming system | |
| JP2000335057A (en) | Image forming system and method | |
| JP2005197961A (en) | Image forming connection system | |
| JP4171348B2 (en) | Image forming system | |
| JP4496103B2 (en) | Image reading apparatus and linked printing method | |
| JP4012827B2 (en) | Image forming system, image forming apparatus, and image forming method | |
| JP4121019B2 (en) | Image forming apparatus network system | |
| JP4532528B2 (en) | Image forming apparatus | |
| JP2005079681A (en) | Image forming apparatus | |
| JP2002142050A (en) | Image forming system | |
| JP2004237469A (en) | Image forming device | |
| JP2005348348A (en) | Image forming system and image forming apparatus control method | |
| JP4015672B2 (en) | Image forming apparatus | |
| JP2005203998A (en) | Image forming system | |
| JPH10322533A (en) | Copier and copier network system | |
| JP2006129200A (en) | Image forming system | |
| JP2008271562A (en) | Image forming apparatus and image forming system | |
| JP2005198192A (en) | Image forming system | |
| JP2005193394A (en) | Image forming apparatus, computer program, and recording medium |
| Date | Code | Title | Description |
|---|---|---|---|
| A621 | Written request for application examination | Free format text:JAPANESE INTERMEDIATE CODE: A621 Effective date:20060419 | |
| A977 | Report on retrieval | Free format text:JAPANESE INTERMEDIATE CODE: A971007 Effective date:20071122 | |
| A131 | Notification of reasons for refusal | Free format text:JAPANESE INTERMEDIATE CODE: A131 Effective date:20071204 | |
| A02 | Decision of refusal | Free format text:JAPANESE INTERMEDIATE CODE: A02 Effective date:20080603 |